
完好率?
壓縮機的保養需求說來簡單,就是通過預防性服務使設備始終處于可用狀態。換言之,如何讓我們的客戶對壓縮機運行感到“放心”就是保養合約的核心價值。于是,“完好率”的概念應運而生。完好率是指壓縮機全年處于可用狀態(無故障)的時間比重,即(全年365天 - 故障停機時間)/ 全年365天×99.99%,是國際通用的評價設備可靠性的標準,同時也代表了服務水平的高低。
99.99%完好率即意味著99.99%放心,這是我們的努力目標。使用專業設備對壓縮機進行全年跟蹤測量,通過專業服務確保壓縮機完好率在95%以上是我們對用戶的保證。
如何兌現?
這源自于我們量身定制的整機五年保合約;完善的多服務及少維修的預防性保養計劃;堅持使用優質零件;20%五年以上整機的免費置換和轉子兌換服務;遍布全國的再制造和轉子維修中心;借助物聯和視頻監控由變動轉主動服務;遍布全國300多輛GPS定位服務車和600多人組成的專業服務團隊,通過派工中心向用戶提供就近、專業的服務;自有智能倉儲配送中心等等。
合約正是集合了上述優勢的保養產品,其創新之處在于將客戶的“放心”量化為完好率,并設定全年目標;同時把幫助客戶降低能耗作為標準保養服務的內容。產品自2014 年發布以來吸引眾多銷售以及客戶的眼球,現有近萬臺空壓機加入了量身定制的整機五年保合約。
優質的零配件可幫助用戶的壓縮機實現較好的運行效率和較小停機率,也是基于集團壓縮機技術部艾德瑪平臺推出的完好率保障支持產品之一。
艾德瑪(上海)貿易有限公司是阿特拉斯.科普柯集團壓縮機技術部旗下的全資子公司。艾德瑪品牌源自美國,具有超過30年的各種壓縮機零備件供應專業經驗,在美國、歐洲、中國、中東設有分公司,為用戶提供 “一站式” 空壓系統服務和解決方案。
企樂堅持向用戶提供優質的零配件詳見企樂售后產品及服務應用。

艾德瑪同時也是專業的空壓站設備零備件替代專家,向用戶提供完整和準確的零件替代解決方案。
艾德瑪產品包括: 英格索蘭、壽力、凱撒、康普艾、復盛、登福、DH、超濾及其它主要品牌的各種零備件及空氣后處理設備零備件,其品質等同于甚至超過原廠。

根據壓縮機主機的預期使用壽命和狀態監測情況提前安排大修,這種主動計劃可確保故障風險的降低,并防止生產損失。企樂服務工程師嫻熟的技術與原裝零件相結合,確保大修后的主機恢復到原有的高性能水平,從而提高您的生成力。
2013 年,集團壓縮機技術部售后服務部在轉子大修個數上實現了51% 的增長;2014 年1-4 月也保持了15% 的維修數量增長速度。這說明,只要能提供符合客戶需求的轉子服務,轉子大修業務還是可持續的“效率、質量、客戶價值”是轉子大修的核心,“效率”更是客戶關注的重中之重,轉子兌換便是集團壓縮機技術部推出的一項為客戶縮短停機時間、提高轉子大修效率的重要服務。2014年 1-4 月份兌換數量比去年同期增長133%,而且還在持續增長中。
目前集團壓縮機技術部售后服務部轉子再制造中心推出的“門到門服務模式”,是轉子兌換的一大亮點,讓客戶價值得到了很好的體現。為了滿足客戶的兌換需求,集團壓縮機技術部做了充足的準備,包括提高轉子庫存量、在各地車間配備專業的工程車、安排培訓提高服務工程師的現場服務能力、優化整個轉子兌換的流程等等。
2014 年 4 月,轉子大修代理商 B2B平臺開始正式面向代理商全面開放,截止 6 月,共收到接近 50 個轉子業務,其中超過 1/3 是代理商轉子的兌換,大部分轉子收到兌換訂單后當天就能發出。隨著轉子業務線上線下通道的打通,該平臺也將越來越發揮出作用,極大提高了銷售效率和大修及兌換效率。
轉子兌換不僅能讓客戶有更好的體驗,而且對車間的計劃生產也非常有利。我們相信隨著客戶對“門對門兌換模式”體驗的提升,我們的轉子業務也將會成為區域業務持續增長的重要動力!

1、滿足以下任意條件,主機需進行維護:
1.1.主機正常,但運行時間達到達規定的維護時間;
1.2.主機尚可運行,但有噪音、振動加大,發熱量大;
1.3.主機已經無法運行。
2、主機周期性維護的必要性
空氣壓縮機是工廠生產的命脈,對空壓機進行定期的維護和保養是保證其正常運轉的前提。主機是空壓機的核心部分,長期處于高速運轉狀態,類似于大多數運轉機器,其在運行到一定時間或年限后都必須進行預防性大修,因為空壓機主機在經過長時間高速運轉后會出現以下問題:
2.1.間隙增大
2.1.1.主機的陰陽轉子間的距離增大。帶來的直接后果是壓縮機在壓縮的過程中泄漏(即回滲漏)增大,排出機器的壓縮空氣體積變小。體現在效率方面就是壓縮機的壓縮效率降低。
2.1.2.陰陽轉子與后端蓋和軸承處的間隙增大,主要會影響到壓縮機的密封性和壓縮效率,同時對陰陽轉子的使用壽命會產生很大的影響,因為很多機械故障最初成因都是軸承與主軸之間的間隙造成的。
2.2.磨損增大
眾所周知,只要是機械在運轉都存在磨損,正常情況下因為有潤滑液潤滑,磨損會減輕很多,但長期高速運轉,磨損是在慢慢增大的。以瑞典SKF軸承為例:在近乎不可能的條件下(如長期空轉、潤滑液足夠干凈、冷卻系統足夠好、及使用環境溫度、濕度等等),也只能保證數年。就壓縮機主機而言,除軸承外還存在其它部件的磨損。如輕微磨損不采取正確的預防措施,很容易導致磨損增大、造成其它主要部件的損壞和磨損。
2.3.部件變形
主機是壓縮機的核心壓縮部件,其內部部件長期處于高溫、高壓的環境中,再加上高速的運轉,時間一長必然存在部件變形的現象。同時,造成變形的原因還有使用環境因素,而空氣壓縮機一般使用的環境的空氣中都會有塵埃和雜質,這些細小的固體物質在進入機器后,日積月累若結成較大的固體塊,就有可能造成陰陽轉子變形,間隙增大,嚴重的會導致主機卡死。
2.4.部件損壞
在空氣壓縮機主機部分的易損部件主要有:各種墊片、密封圈、軸油封等,尤其是軸油封,長期處于高溫、高壓、和高速運轉的環境中,其使用壽命比大大縮短。其損壞的直接后果是造成壓縮機漏油,如未能及時發現,則會造成陰陽轉子和軸承因缺少潤滑而燒毀。
2.5.成本增加
這里成本指保養成本和電力成本。由于空氣壓縮機主機在長時間運轉未大修,部件磨損增大,一些磨損的雜質留在主機腔內,會造成潤滑液壽命縮短,同時,由于雜質的原因,油氣分離器芯和油過濾期的使用時間大大縮短,造成保養成本增加。在電力成本方面,由于磨擦增大和壓縮效率降低,必然會造成電力成本增大。另、由于壓縮機主機的原因造成的氣量下降、壓縮空氣品質下降也會造成生產成本的間接增大。
綜合所述:空氣壓縮機主機在長期運轉后未大修可能引起的后果,不僅會造成壓縮機本體的嚴重損壞,還存在嚴重的安全隱患。同時,會給生產帶來嚴重的直接和間接經濟損失。因此,空氣壓縮機主機在運行一定時間后進行預防性大修是必要的,而且是必須的。
備用轉子型號大部分可滿足用戶需求,但也可能出現無法滿足的情況,用戶仍需將待修主機寄往富達天津再制造中心。
1、維修期:5個工作日(不含來回物流時間)。
2、維修單位:富達天津再制造中心。
2.1.地址:天津市西青區學府工業園學府西路2號慧谷工業園區東區D11號B102,300041。
3、物流費用:主機發往維修中心運費由客戶承擔,維修完畢后由維修中心免費發給客戶,由代理商服務人員或工廠服務人員進行安裝。
特別提醒:
為了避免供應商偷梁換柱,建議用戶不要讓供應商發物流,否則有可能供應商會帶回自己的公司,簡單維護了事。
企樂向用戶提供的富達天津再制造中心擁有行業先進的維修設備及資深維修工程師,給您的空壓機轉子一次“滿血復活”的機會。
螺桿轉子到了規定的時間不進行保養,效率將開始下降?,F場應用表明:經原廠主機維修后,轉子的效率基本保持原樣,而非原廠維修點維修后的轉子效率下降5~15%。
以1臺37kW的空壓機為例,年運行8000hrs,電費0.8元/度,效率損失5%,將導致的電損費用計算:37×1×5%×8000×0.8=11840元/年

1、維修流程
企樂向用戶提供的轉子維修車間按照生產流程科學劃分為若干個功能區,避免過程交叉,全程檢修質量都能被嚴格監控。整個維修工作如流水線模式,每一環節都由嫻熟的專業操作技師完成,檢修質量更加穩可靠。


● 維修中心的產能可達1000套轉子/年。
● 維修中心檢測設備均遵循ISO標準,運行設備的安全系數以及廢棄物的處理都滿足OHSAS和EHS要求。

2、無憂服務
轉子維修中心已為多種品牌的多款型號的壓縮機轉子提供維修服務,經維修中心維修過的轉子返修率為零,讓您的設備無憂運行。
2.1.無憂技術
轉子是噴油螺桿空壓機的核心部件。企樂依托轉子維修中心,為廣大用戶提供更科學、專業、迅速的轉子維修服務。
2.2.無憂備件
全程服務采用和原廠等同的軸承和軸封等備件。
2.3.無憂庫存
庫存充足,專業物流貨。
1、交通便利
該再造中心坐落于國家新戰略規劃的京津冀一體化的重鎮天津濱海開發區,交通便利、快捷。

2、用戶可遠程視頻監控了解主機拆檢及大修進展情況
經過升級改造的天津再造中心,主機翻修量由原來年400臺提升到年1000臺,產能得到大幅提升。大修時間較原來縮短50%, 大修質量也大幅提高。流程的升級優化使得車間能承接各種品牌的主機大修業務,特別是主流品牌空壓機的主機大修。車間引入互聯網技術,客戶或合作伙伴可以通過視頻監控遠程了解主機拆檢及大修進展情況,滿足了一些特定客戶群體的需求!

3、增值服務
再造中心還提供一些增值服務,例如轉子兌換、油管加工、閥件置換、升級改造包、快速搶修包等等,大大縮短了用戶的維修時間并降低了維修費用。

4、線下服務
天津再造中心配置專業工程車,推行門到門主機大修或兌換服務,即200公里范圍內提供上門安裝服務,大幅度提高維修或兌換速度。
5、線上服務
天津大修車間同時在富達網絡易購平臺上開展兌換業務,為客戶和代理商提供更便捷的服務。歡迎新老朋友的惠顧!

您的部分免費置換機型來自阿特拉斯?科普柯壓縮機技術部Origin Air。Origin Air +50項的檢查和測試,豐富的產品知識和專業的制造技術,為老舊設備賦予新的活力和第二次生命。
Origin Air是阿特拉斯?科普柯壓縮機技術部的全資子公司,是空壓機再制造專家。Origin Air在中國擁有超過3000平方的再制造生產線和專業測試平臺,保證我們的每一臺設備出廠時,都無限接近于新機設備。

Origin Air接近全新的再制造理念/產品/服務,將成為客戶的又一種高效,便捷的選擇!為老舊設備賦予新的活力是一種考慮周全、可持續且經久耐用的方案。而且,從設備翻新的最初階段到最終階段,Origin Air采用“綠色”模式:未重復使用的零件和材料都將被回收處理。

作為新機出售時,等同原廠新機一致的保修條款,保障了您的投資,讓您放心無憂的享受Origin Air的無憂產品和服務。
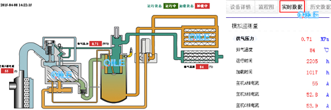
【 Best Link—壓縮機遠程監控系統】
壓縮機的衛士--與您攜手步入壓縮機物聯網新時代,與合作伙伴一起實現預期價值。
柳州富達機械有限公司向五年保用戶免費贈送Best Link—壓縮機遠程監控系統,創造了高附加值的用戶利益。

1.想實時監控壓縮機運轉情況?
無法遠程監測機器運行情況,機器處于無監測狀態,盲點多,維護不及時及難度大。
客戶需高成本投入DCS監控系統,空間距離有局限性,功能有限;投入大量的抄表員等人力成本。
2.想實時掌握報警信息、維保配件情況、歷史信息或提前預警?
服務工程師需要頻繁電話溝通或出差——投入大量無用的人工成本與差旅成本!很難掌握機器實時的運行情況,服務備件可能跟不上!
二、忠誠高效的硬件模塊信息采集器
1、基于客戶的不同需求,集聚多種功能
?固定設備:滿足GPRS ,支持485通訊和Can通訊;
?要求備用電池的設備:在固定設備和移動設備的基礎上,增加鋰電池充電模塊;
?針對現場已連接DCS的設備:以偵聽形式監控;
?要求現場具備手機信號,控制器具備通訊功能。
2、接收天線
?天線總長度:3m;
?固定方式:不干膠貼紙,粘貼在壓縮機外表面;
?天線與模塊主體通過SMA端口連接,擰緊即可。
3、供電方式
模塊主體有2種供電方式:直流和交流

模塊主體有2種供電方式:直流和交流

您就可以在網上看到設備的運行狀態和實時數據。

還可以隨時看到設備的歷史數據,并導出這些數據。


1.代替高成本DCS,低成本實現遠程監測,監測實時數據&歷史數據。
2.降低抄表、巡檢等工作強度及時間,大幅度降低客戶人力成本。
3.實現24小時全程堅守,保證任何問題及狀況空壓機服務商與客戶同時知曉,實現較快時間提供正規優質售后服務及備件銷售,客戶全年無憂;降低服務商的服務成本,同時也降低最終用戶的成本。
4.提前預警設置,讓機器遠離事故,保證現場生產連續高效,大大降低停產率。
Best Link是被動服務向主動服務的重要售后產品支持,也是壓縮機完好率保證的重要售后產品之一。企樂正在將這一功能拓展到全系統單元。
用戶只需提供一根網線,企樂將免費為用戶在空壓站內安裝視頻監控攝像頭,將為用戶創建極佳的用戶利益:
1、用于監控服務人員的服務流程,以保證服務質量。
2、用于電腦或手機移動端對服務人員或用戶進行遠程服務指導支持。
一、派工中心
阿特拉斯.科普柯壓縮機技術部在全國有多處派工中心,這些資源只需用戶通過4006057309即可享用。
二、服務人員及車輛
遍布全國300多輛GPS定位服務車和600多人組成的專業服務團隊,通過派工中心向用戶提供就近、專業的服務。
阿特拉斯.科普柯空壓機和多品牌空壓機均屬阿特拉斯.科普柯壓縮機技術部,共享技術部服務平臺。技術部服務平臺未來服務人員及車輛由阿特拉斯.科普柯空壓機、多品牌空壓機和經銷商共同構成,由數據庫統一調度管理。到達您現場的服務人員有很多選擇,但一定是離您最近和針對您使用的設備專業的服務人員。

三、雙方相關聯人聯系信息

2014 年5月9日,中國上海:可持續生產力解決方案的領先提供商阿特拉斯?科普柯宣布在中國上海新成立亞太物流中心,將服務于中國和亞太地區的客戶。
新的亞太物流中心位于上海浦東一物流工業園區內,臨近浦東國際機場。該中心占地超過10000平方米,阿特拉斯.科普柯投資約 1900 萬人民幣(1800 萬瑞典克朗)用于新設施的建設。
新的亞太物流中心將成為阿特拉斯.科普柯三個業務領域的統一物流中心,即壓縮機技術、建筑技術、工業技術領域,為中國及亞太區的阿特拉斯.科普柯品牌和集團多品牌客戶提供服務,有助于降低客戶的物流成本。
“隨著阿特拉斯.科普柯業務的持續增長,有必要建設一個新的阿特拉斯.科普柯亞太物流中心的集中區域物流中心來滿足客戶的物流需求?!卑⑻乩?科普柯集團壓縮機技術業務領域總裁 Nico Delvaux 在出席該中心落成典禮時說道 ,“新中心將提升我們的倉儲能力,處理訂單將更快捷。這也是我們在新興市場持續投資,超越客戶期望的最好證明?!?/p>
該物流中心目前約有60名員工,中心按照高環境標準建成,包括安裝低能耗照明設備和伺服控制開關等。預計未來三四年內,物流處理能力將提升到目前的三倍。


八、空壓站視頻監控